Adguard Home去除家里所有设备上的广告
简介
现在光去除一台设备上的广告简直太小儿科了,要去除就要去除家里所有设备上的广告。但是一个个的去下载安装设置去广告软件太麻烦了,所以我推荐使用Adguard Home。
官方简介表示:
AdGuard Home 是一款全网广告拦截与反跟踪软件。
准确来说首先它是一个开源的 DNS 服务器,部署方便、UI 友好易用,有着防污染、防跟踪、防篡改的能力,其次才是它的去广告、反跟踪功能,是通过重定向 DNS 解析记录实现的。
总的来说他的功能可绝不简单的仅仅是个去广告而已,还能保护用户的隐私、防止DNS污染等功能,最不起眼的可能反而才是这个去广告功能吧。
安装
大部分的安装教程都是用Docker来安装的,大部分可能连Docker是什么都不知道。
这里用windows系统的软件来手动安装。
GitHub官方地址:https://github.com/AdguardTeam/AdGuardHome/wiki/Getting-Started
GitHub官方下载地址:https://static.adguard.com/adguardhome/edge/AdGuardHome_windows_amd64.zip
蓝奏云分流(可能不是最新版):https://ednovas.lanzoux.com/izkPNk6d83a
下载解压缩以后,我们只需要AdGuardHome.exe这个文件。
将 AdGuardHome.exe 移动到 C:\Program Files\AdGuard_Home 文件夹中(没有AdGuard_Home这个文件夹新建一个即可)
然后搜索cmd或者Windows Powershell,需要用管理员身份来打开。

打开以后,依次复制以下代码:
cd "C:\Program Files\AdGuard_Home" |

出现如上图所示,即表示安装完成。
登录
还需要在cmd或windows powershell中输入ipconfig来判断当前的IP地址。

如图所示,这个就是我们家的IP地址,复制这个IP地址192.168.XXX.X,然后打开浏览器,在网址栏黏贴你的IP地址,然后加上:3000并回车。如下图

那么我们就会来到我们的设置页面(127.0.0.1就是本地IP的意思)

启动设置
(Adguard Home支持中文,在页面最下方右下角自己可以调整语言)
点击Next下一步即可。端口默认80,在这里一定要把自己管理面板端口改成3000(也就是刚刚登录进来的那个端口),以防止和其他软件发生端口冲突等问题。
下方改成53端口即可。再点击下一步

这里就是让你设置你的Adguard Home的管理账号登录密码了,最好拿个小本本记住。再次点击下一步,来到恭喜界面,打开仪表盘即可。

以后再登录这个界面就是你家的ip+:刚刚设置的面板端口。如192.168.000.0:3000(注意分号的中英文)
配置
常规配置
首先是常规配置,这里的过滤器更新间隔设置3-7天即可,勾选使用AdGuard 浏览安全网页服务。
家长控制:如果你不想看任何lsp内容,勾选即可。
强制安全搜索:勾选后搜不到lsp内容。
日志配置
默认启用日志,查询记录保留时间设为30-90天即可,记得保存。
统计配置
这个设置为24小时-7天左右即可,记得保存。

DNS设置
这个就是比较重要的内容了,防止DNS污染、劫持等。
上游DNS服务器
服务器地址选择可以填下方的范例地址,不过更推荐根据你所在的网络环境选择
中国大陆网络环境推荐选择腾讯 (DNSPod) 和阿里的公共 DNS (不推荐海外DNS,延迟很高且都受到了不同程度的干扰,反而会减速)。
tls://dns.pub |
自由网络环境,比如你海外的VPS,国外的电脑,推荐谷歌和Cloudflare的公共DNS
tls://8.8.8.8 |
Bootstrap DNS服务器
不同地区连接至 DNS 服务器的速度各有差异,各位可以通过 Ping 测速的方式寻找当地连接延迟最低的 DNS 服务器。更多 DNS 服务器可以在 AdGuard 文档中找到。
常见的几个如223.5.5.5/119.29.29.29/114.114.114.114/8.8.8.8/1.1.1.1等
然后这个点击测速上游DNS,等待片刻会自动更新,然后点击应用即可。

DNS服务设定
这个速度限制改为0,即不限速。
推荐勾选使用客户端的子网地址和启用DNSSEC。

DNS缓存配置
缓存大小不用动,覆盖最小TTL值和覆盖最大TTL值默认为0,一般也设置成0即可。但如果DNS延迟过大的情况下,可以分别配置为600和3600,不建议更改。

过滤器
DNS封锁清单
这个就是所谓的去广告、DNS追踪等。可以添加阻止列表,检查更新(不用过于频繁)。

默认只有三个列表,全部勾选,然后在添加组织列表中,我们可以选择更多。但十分不建议全选,因为过多的规则会导致加载缓慢等问题。
以浏览国内网站为主的用户可以使用 anti-AD + Halflife 过滤规则,如有浏览国外网站的需要,可以根据需要添加 AdGuard DNS Filter、Fanboy’s Annoyances List 等规则。
可以看到这里还有拦截恶意软件、钓鱼或欺诈域名的列表等,都可以自行根据需要添加。

DNS服务器设置
最重要的一步来了,来到Adguard Home的设置向导页面,可以看到在这里有4个DNS服务器,那么我们选择两个复制下来。

然后打开你的光猫/路由器管理界面,可以尝试192.168.0.1/192.168.1.1/192.168.2.1/192.168.1.0等,或者你看你的光猫/路由器背后,应该会写有登录地址,还有登录账号和密码。普遍的登录账号为admin/user等。密码如果没有更改过,那就输入光猫/路由器背面的密码即可。
进入管理页面以后找到DHCP服务器设置,找到有DNS字样的东西,复制黏贴刚刚的Adguard Home上的DNS黏贴到这里,然后保存即可。

效果
就此基本设置完毕,保存以后直接关闭浏览器窗口即可。
至于效果的话,我发现对于谷歌等国外浏览器效果更好。
如下的例图是我在手机上的效果(手机上没有任何屏蔽广告等相关软件):
这个是我用的自己的流量,也就是说没有用家里的WiFi的情况下,会有广告。

而用了刚刚设置好了Adguard Home的WiFi以后,就是这个样子:

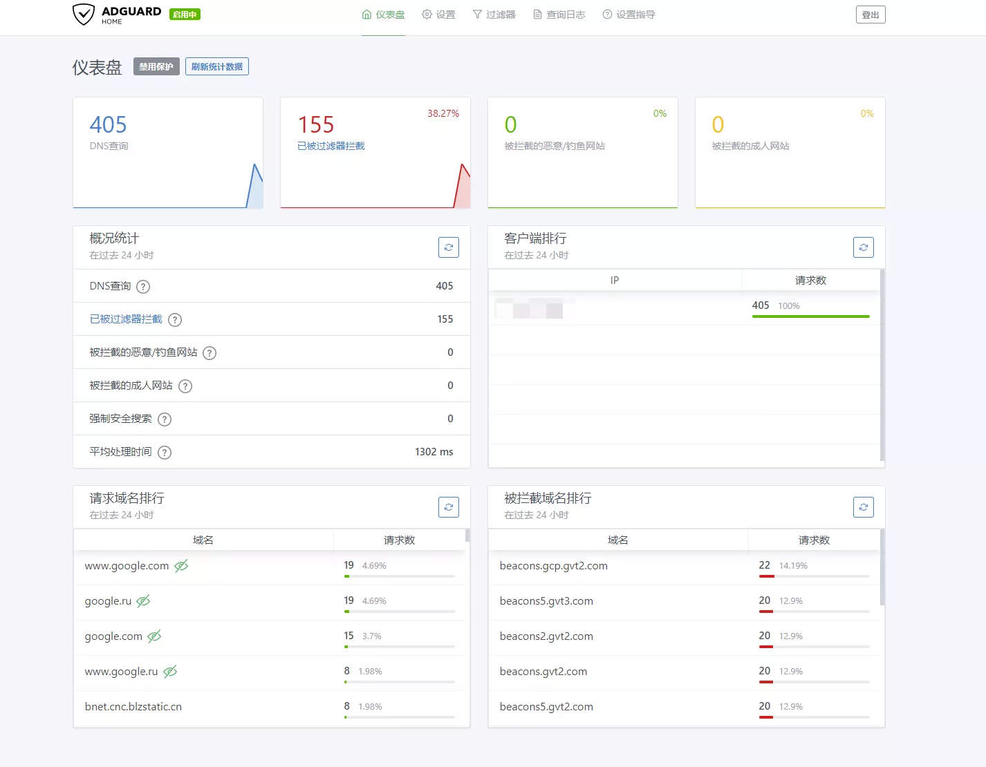
开启不到半个小时的时间被过滤器拦截下来的广告等东西图例:

意义
在很大程度上,Adguard Home不仅仅是个广告屏蔽软件,他还能保护、防止DNS被追踪、污染等情况导致你的信息泄露等更严重的情况。正如其名,他可以很好的保护你家里的安全。
感谢P3TERX大神和XavierWang在很大程度上给这篇文章的帮助
P3TERX: https://p3terx.com/archives/use-adguard-home-to-build-dns-to-prevent-pollution-and-remove-ads-2.html
XavierWang:https://sspai.com/post/63088
